产品详情
单级反渗透设备是将原水经过精细过滤器、颗粒活性碳过滤器、压缩活性碳过滤器等,再通过泵加压,利用孔径为1/10000μm的反渗透膜(RO膜),使较高浓度的水变为低浓度水,同时将工业污染物、重金属、细菌、病毒等大量混入水中的杂质全部隔离,从而达到饮用规定的理化指标及卫生标准,产出至清至纯的水,这是一种现代新型的纯净水处理技术,通过反渗透元件来提高水质的纯净度,清除水中含有的杂质和盐
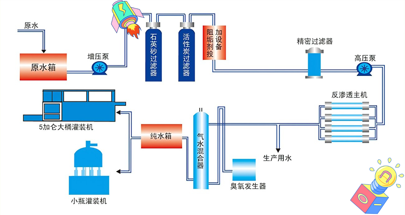
工作原理

产品结构
一般包括原水泵、加药装置、石英砂过滤器、活性炭过滤器、树脂软化过滤器,精密过滤器等。
其主要作用是降低原水的污染指数和余氯等其他杂质,达到反渗透的进水要求。预处理系统的设备配置应该根据原水的具体情况而定。
反渗透:主要包括多级高压泵、反渗透膜元件、膜壳(压力容器)、支架等组成。其主要作用是去除水中的杂质,使出水满足使用要求。
清洗:主要有清洗水箱、清洗水泵、精密过滤器组成。当反渗透系统受到污染出水指标不能满足要求时,需要对反渗透进行清洗使之恢复功效。
电气控制:是用来控制整个反渗透系统正常运行的。包括仪表盘、控制盘、各种电器保护、电气控制柜等。
技术参数

应用领域
反渗透膜技术在电厂锅炉补给水、电子、半导体行业超纯水处理、化工及制药行业的纯水处理、食品、饮料、饮用水处理、海水、苦咸水淡化、冶金、轻工业、电镀及皮革等行业的废水处理等行业内得到了广泛应用。
工程案例
